Главный отчёт руководителя [отчёт BI]
Доступно в подписке

Главный отчёт руководителя [отчёт BI]

Панель управления продажами: эффективность, прогнозы, точки роста

  • Оценка
    Нет оценок
  • Установок
    74
  • Разработчик
Описание

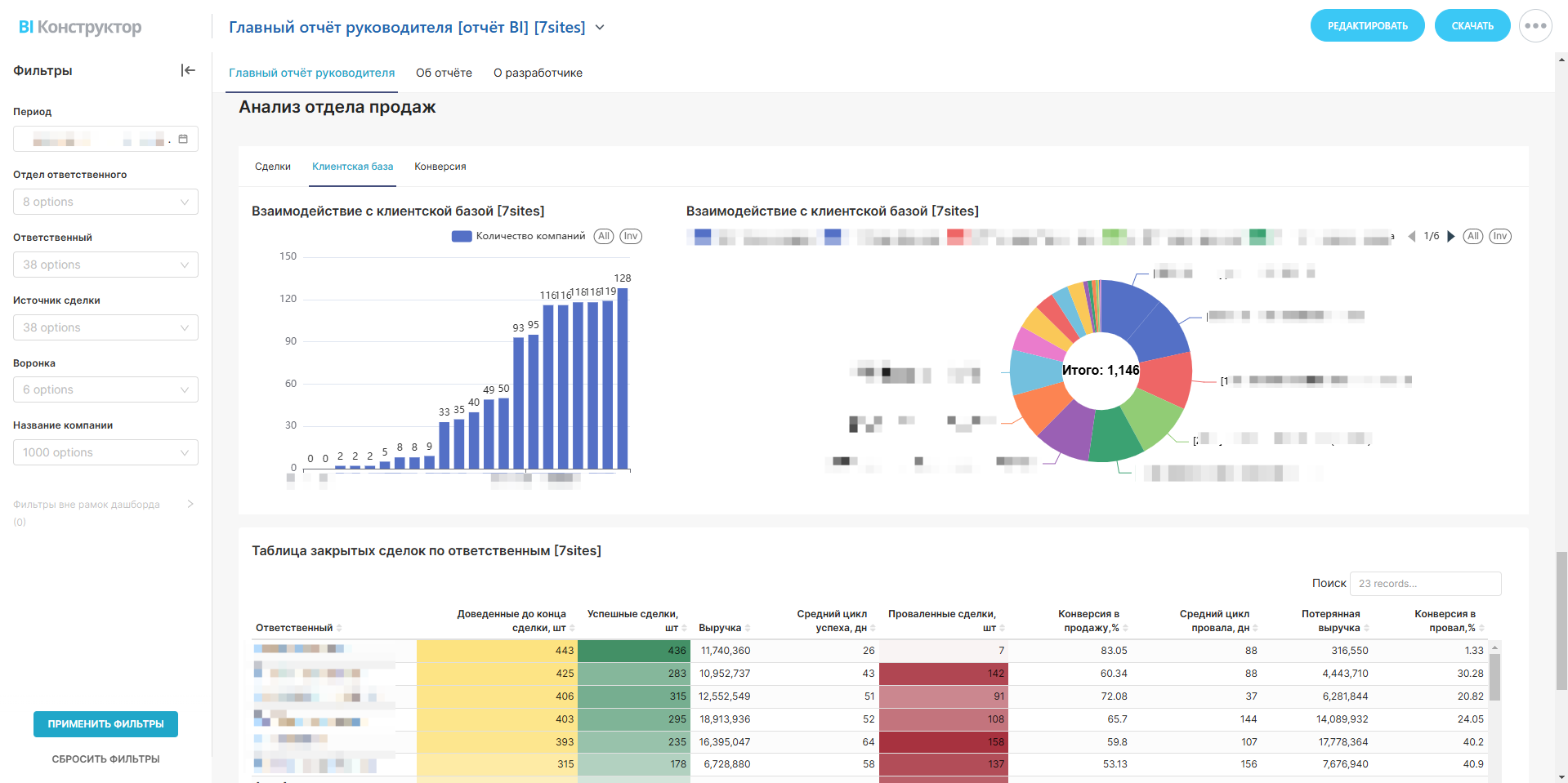
Этот отчёт — ваш ключевой инструмент для анализа работы отдела продаж в Битрикс24. Он объединяет все важные метрики, визуализирует данные и помогает быстро принимать решения.

Что вы получите:

1. Общая картина

  • Увидите, сколько сделок в работе, закрыто успешно или провалено.

  • Отследите выручку, упущенные деньги и средние чеки.

  • Поймёте, как меняются показатели по месяцам и кварталам.

2. Глубокий анализ источников и воронок

  • Определите, какие источники приносят больше прибыли, а какие «сливают» бюджет (столбчатые и круговые диаграммы).

  • Узнайте, на каких этапах воронки «застревают» сделки и теряются клиенты.

3. Контроль за командами и менеджерами

  • Сравните эффективность сотрудников: кто закрывает больше сделок, а кто «буксует» с долгими циклами.

  • Найдите перегруженных менеджеров или отделы, где нужна поддержка.

4. Работа с клиентами

  • Выявите самых прибыльных и проблемных компаний в портфеле.

  • Узнайте, какие клиенты чаще покупают повторно, а какие склонны к отменам.

5. Прогнозы и точки роста

  • Анализируйте динамику выручки и конверсии, чтобы планировать ресурсы.

  • Используйте данные о средних циклах сделок, чтобы ускорить процессы.

Почему это удобно?

  • Фильтры под ваш запрос: Посмотрите данные за любой период, по отделам, менеджерам или конкретным компаниям.

  • Всё в одном месте: Не нужно переключаться между разными отчётами — здесь собраны таблицы, графики и диаграммы.

  • Для руководителей и менеджеров: Отслеживайте KPI, ставьте задачи на основе данных, улучшайте показатели.

Идеально для:

  • Руководителей, которые хотят видеть «здоровье» отдела продаж.

  • Менеджеров, которым нужна аналитика по своим сделкам и клиентам.

  • Команд, которые работают над оптимизацией процессов и ростом выручки.


Запустите отчёт — управляйте продажами на основе данных, а не догадок!

Рейтинг
0 /5
5 звезд
0
4 звезды
0
3 звезды
0
2 звезды
0
1 звезда
0
Отзывы
Отзывы отсутствуют!

Другие приложения разработчика

Справочник полей Подписка

Удобное управление полями CRM: лиды/сделки/контакты/компании/смарт-процессы/счета

(0)
(861)
Отчёт РОПа Подписка

Отчёт РОПа - набор ключевых показателей для руководителя отдела продаж. Данный отчёт - основной инструмент руководителя.

(0)
(1791)
Дашборды Yandex DataLens в Битрикс24 Mobile Подписка

Приложение позволяет встраивать дашборды Yandex DataLens в интерфейс Битрикс24.

(0)
(308)
Добавление отделов в задачу Подписка

Приложение открывает новую возможность в задачах: добавление в соисполнители и наблюдатели целых отделов

(0)
(251)
Согласование в смарт-процессах (RPA Pro) Mobile Подписка

Замена стандартному RPA в смарт-процессах.

(0)
(275)
Конверсия по лидам и сделкам Mobile Подписка

Конверсия по лидам и сделкам в разрезе по каждому сотруднику

(0)
(359)
Своё HTML-поле в CRM Mobile Подписка

Создавайте пользовательское HTML-поле внутри карточки CRM

(0)
(84)
Календарь бронирования ресурсов Подписка

Универсальный календарь бронирования ресурсов в компании

(0)
(716)
Отчёт по источникам лидов и сделок Подписка

Анализ трафика и конверсии

(0)
(295)
Связанные задачи в сделках Подписка

Позволяет просматривать единым списком все задачи, привязанные к сделке

(0)
(84)