Финансы Плюс - Финансовый и управленческий учет + Аналитика
Ведите учет доходов и расходов прямо в сделках Битрикс24. Анализируйте динамику всего бизнеса или конкретных сделок и контрагентов по различным показателям.
-
Оценка
-
Установок3073
-
РазработчикЛаборатория Павла Жукова
Ведите учет доходов и расходов прямо в сделках Битрикс24. Учитывайте наличные, безналичные оплаты и интернет-эквайринг. Неважно, каким образом поступила оплата, Вы всегда видите статус, а Битрикс24 получает информацию о сумме платежей и стартует необходимые бизнес-процессы.

Аналитика для сделок, контрагентов и всего бизнеса
Мощные отчеты, позволяющие увидеть как динамику всего бизнеса в разрезе месяцев, недель, дней по различным показателям, так и на уровне контрагента и сделки.

Интернет-эквайринг
Простое подключение платежей Тинькофф в 2 клика, с правильными онлайн-чеками. Принимайте предоплаты и доплаты от ваших клиентов.
Контроль наличности
Как только сотрудник провел оплату наличным, эта сумма добавляется к аккумулирующемуся там итогу. Вы всегда знаете, сколько денег он должен сдать.
Рассрочка
Например, вы заключили договор на ремонт квартиры, приступили к работам, а клиент должен оплачивать по 50 тысяч каждую неделю. Клиенту нужно напоминать об оплате, а если клиент просрочил платеж, работы необходимо остановить.
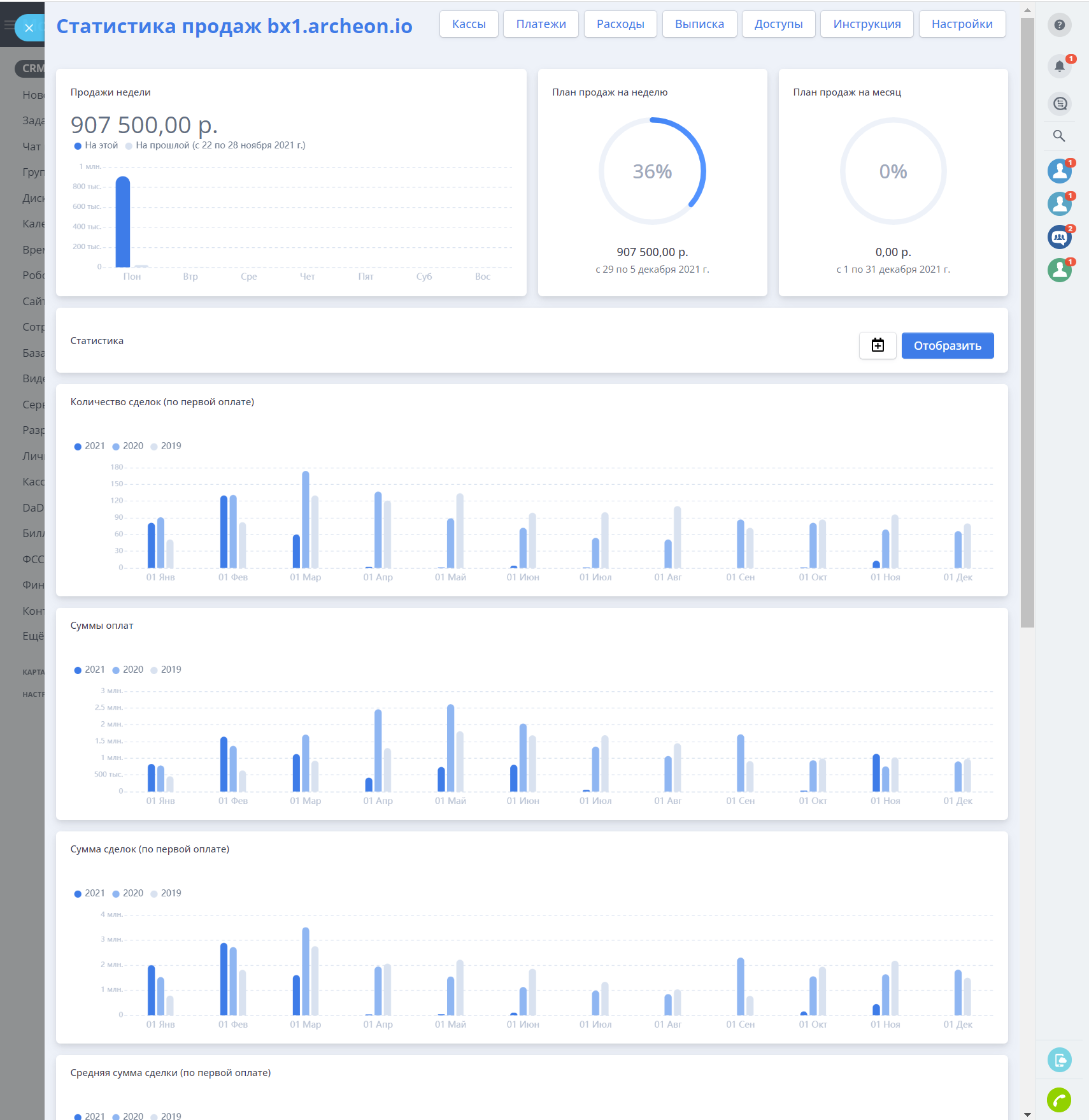
Мощная аналитика
Дашборд компании, где представлены основные показатели и графики, отображающие динамику бизнеса.
Сумма прихода, количество сделок, средняя сумма сделки, доходы и расходы в разрезе месяцев, недель или дней вы можете получать в режиме реального времени
Сравнении с историческими данными
Мы позаботились о сравнении с предыдущими периодами, вы сразу видите на графике данные за прошлый и позапрошлые года, что позволяет оценить динамику бизнеса с учетом сезонных факторов одним взглядом

Аналитика в контрагенте и сделке
В карточке контрагента можете оценить маржинальность сотрудничества, суммарную выручку и расходы и получить Life Time Value.

УДОБНЫЕ ТАРИФЫ
| Подписка Б24 | Купеческий | Боярский | Княжеский | Царский | |
| Стоимость (месяц) | 0 | 2490 | 4990 | 9900 | 19900 |
| Учет доходов | + | + | + | + | + |
| Учет расходов | + | + | + | + | + |
| Рассрочка | до 10 активных | до 50 активных | до 100 активных | до 1000 активных | до 10 000 активных сделок |
| Учет наличности | до 5 пользователей | до 10 пользователей | до 100 пользователей | до 300 пользователей | до 1000 пользователей |
| Загрузка выписки | - | + | + | + | + |
| Прием онлайн оплат | + | + | + | + | + |
| Транзитные платежи | - | - | + | + | + |
| Отчеты (платежи, ожидаемые платежи, расходы) | + | + | + | + | + |
| Выгрузка отчетов в Excel | - | + | + | + | + |
| Базовая статистика (количество сделок/суммы оплат) | + | + | + | + | + |
| Расширенная статистика | + | + | + | + | + |
| Аналитика в сделках | - | - | + | + | + |
| Аналитика в компаниях | - | - | + | + | + |
| Отчет по конверсиям воронки | - | - | + | + | + |
| Отчеты по дебиторской задолженности | - | - | + | + | + |
| Настройка доступов (полный, к расходам) | - | - | - | + | + |
| Настройка доступа к своему и нижестоящим отделам | - | - | - | + | + |
| ЦФО | - | - | - | - | + |
| Интеграция с личным кабинетом | - | + | + | + | + |
| Запуск БП по событию платежей | - | - | + | + | + |
| Сохранение информации о платежах в поля для PowerBI и других систем | - | - | + | + | + |
| Интеграция со счетами (скоро!) | - | - | + | + | + |
| Платежный календарь (скоро!) | - | - | + | + | + |
| Поддержка | Стандарт | Стандарт | Приоритет | Приоритет | SLA |
199 000 (в год)
- Максимальный тариф
- Безлимит
- Установка на сервер заказчика
- Поддержка SLA
499 000 (обновления на 3 года)
- Максимальный тариф
- Безлимит
- Установка на сервер заказчика
- Поддержка SLA