Качество ведения лидов [отчёт BI]
Доступно в подписке

Качество ведения лидов [отчёт BI]

Отчёт, который позволяет оценить полноту заполнения карточки лидов.

  • Оценка
    Нет оценок
  • Установок
    54
  • Разработчик
Описание

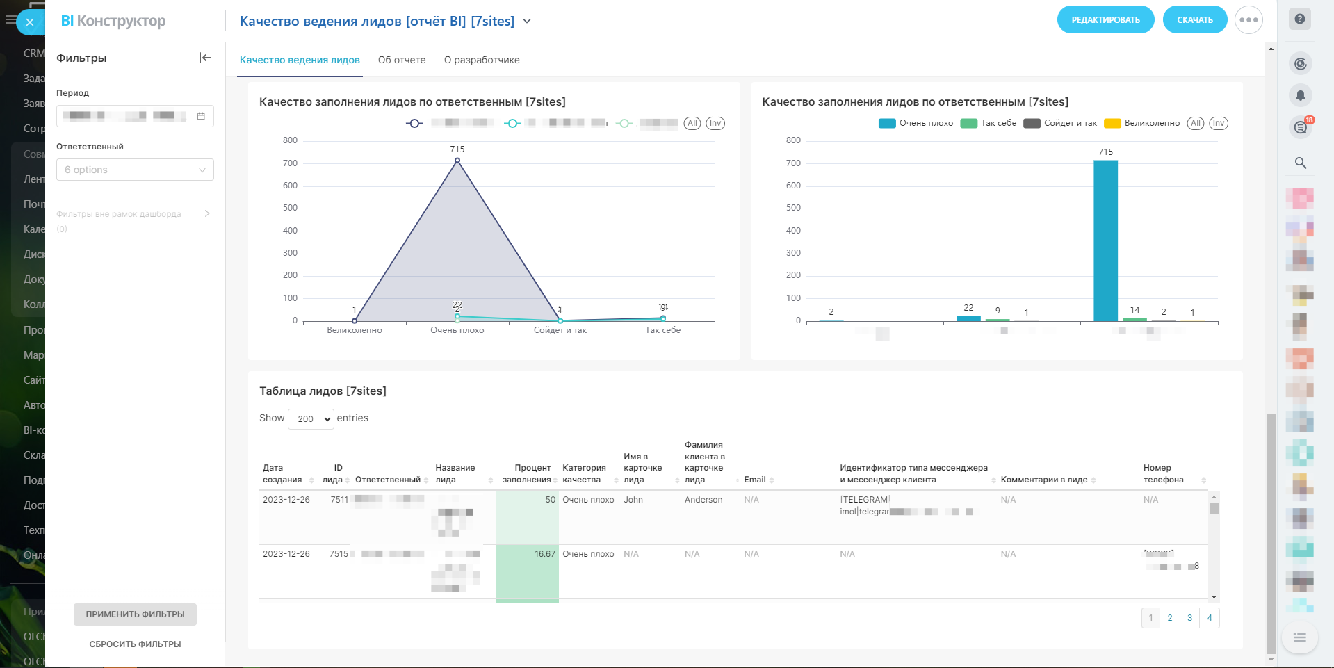
Чем более полно заполнена информация в лиде, тем больше вероятности доведения сделки до успеха. Отчёт предназначен для детального анализа качества заполнения карточки лидов как в целом по компании, так и отдельными менеджерами.

В отчёте проверяется заполнение следующих полей:

  • Имя
  • Фамилия
  • Телефон
  • Почта
  • Мессенджер
  • Комментарий

За основу взяты эти поля как наиболее важные и часто используемые.

Для каждого лида считается процент заполнения карточки лида. Если заполнены все перечисленные выше поля, значит лид получает 100% заполнения. Если заполнены не все, считается какой именно процент полей заполнен.

Критерии качества лида по % заполнения:

  • Более 90% "Великолепно"
  • От 80% до 90% "Сойдёт и так"
  • От 70% и до 80% "Так себе"
  • менее 70% "Очень плохо"
Рейтинг
0 /5
5 звезд
0
4 звезды
0
3 звезды
0
2 звезды
0
1 звезда
0
Отзывы
Отзывы отсутствуют!

Другие приложения разработчика

Справочник полей Подписка

Удобное управление полями CRM: лиды/сделки/контакты/компании/смарт-процессы/счета

(0)
(824)
Отчёт РОПа Подписка

Отчёт РОПа - набор ключевых показателей для руководителя отдела продаж. Данный отчёт - основной инструмент руководителя.

(0)
(1697)
Дашборды Yandex DataLens в Битрикс24 Mobile Подписка

Приложение позволяет встраивать дашборды Yandex DataLens в интерфейс Битрикс24.

(0)
(296)
Добавление отделов в задачу Подписка

Приложение открывает новую возможность в задачах: добавление в соисполнители и наблюдатели целых отделов

(0)
(246)
Согласование в смарт-процессах (RPA Pro) Подписка

Приложение заменяет RPA (роботизацию процессов) в функционале согласования на смарт-процессы.

(0)
(265)
Календарь бронирования ресурсов Подписка

Универсальный календарь бронирования ресурсов в компании

(0)
(702)
Отчёт по источникам лидов и сделок Подписка

Анализ трафика и конверсии

(0)
(285)
Конверсия по лидам и сделкам Mobile Подписка

Конверсия по лидам и сделкам в разрезе по каждому сотруднику

(0)
(349)
BI-коннектор Yandex DataLens ClickHouse Mobile Подписка

ClickHouse | BI-коннектор Yandex DataLens. Приложение позволяет выгружать данные в Yandex DataLens с помощью стандартного BI-коннектора Битрикс24 и строить бизнес-отчёты для принятия решений на основе данных.

(0)
(418)
Связанные задачи в сделках Подписка

Позволяет просматривать единым списком все задачи, привязанные к сделке

(0)
(81)