-
Оценка
-
Установок1160
-
Разработчик
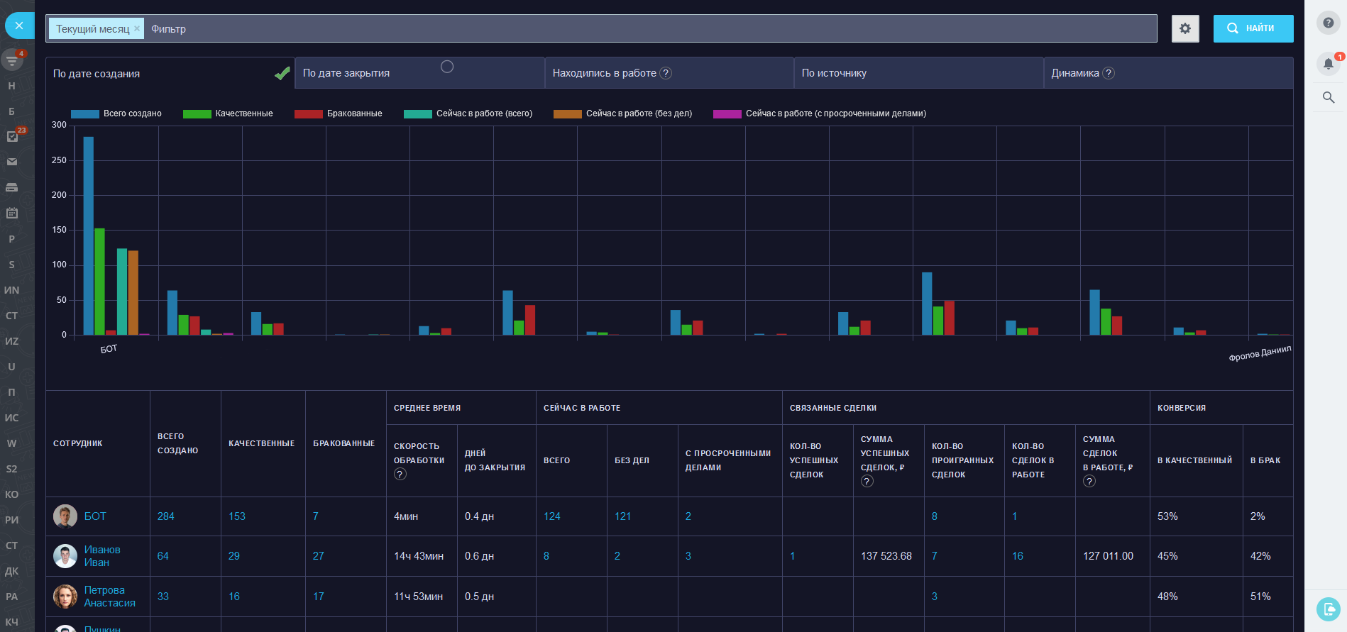
Разные показатели, которых нет в штатных отчетах
- Скорость обработки - время между созданием лида и первой сменой статуса лида (в рабочих минутах);
- Дней до закрытия - время между созданием лида и временем закрытия (статус качественный или забракованный);
- Без дел или с просроченными делами (на текущий момент);
- Связанные сделки с суммами;
- Конверсии: в качественный лид (сделку), в брак, в успешную сделку.
- По дате создания;
- По дате закрытия;
- Находились в работе (созданы до периода и не закрыты, созданы и закрыты во время периода);
- По источнику (сквозная аналитика);
- Динамика (для сравнения периодов между собой).
- Можно выбрать период;
- Статусы;
- Отделы (будут выбраны ответственные по лидам из этих отделов);
- Ответственный;
- Источник.
- Возможность отключить лишние столбцы;
- Возможность отключить лишние статусы лидов;
- Возможность отключить лишние направления сделок;
- Учитывать лиды уволенных или экстранет-пользователей;
- Расчет скорости обработки лида (первой смены статуса): день недели и рабочие часы;
- Тёмная тема (по умолчанию включена).
- Встроены двумя вкладками (для удобства): в аналитику и в контекстное меню лидов.
- Вы увидите только те лиды, которые доступны вашему пользователю. Чтобы видеть все лиды нужно настроить права доступа в CRM;
- Приложение не изменяет лиды, только считывает их.
- Добавлен фильтр по пользовательским полям;
- Добавлены поля следующих типов: строка, число, логическое значение, список (единичный и множественный), диапазон дат;
- Добавлена возможность применения логического условия (префикса) к полям: равно, не равно и т.д.;
- Теперь пользовательские поля отмечены приставкой "(ПП)";
- Добавили возможность поиска в селекторе полей и элементах списка;
- Добавили возможность добавления бесконечного количества полей (для их корректной работы важно логически правильно их выстроить);
- Добавили моментальное отображение количества сущностей при любом изменении фильтра.
Полезные приложения для администраторов и интеграторов:



Получайте отчеты автоматически (раз в день/неделю/месяц):

Полезные приложения для работы с задачами:

Полезные отчеты для руководителей и сотрудников:


Полезные приложения для маркетологов:

Real-time отчеты:

Для B2B-компаний:

