Дожми Продажи — авторазбор звонков, оценки и рост продаж без новых людей (Нейро-Звонки)
Доступно в подписке
Встроенные покупки
  • Главная
  • Продажи и CRM

Дожми Продажи — авторазбор звонков, оценки и рост продаж без новых людей (Нейро-Звонки)

Где теряются деньги - видно сразу. Исправления - в CRM

Установить
Встроенные покупки
Описание

Представьте картину.

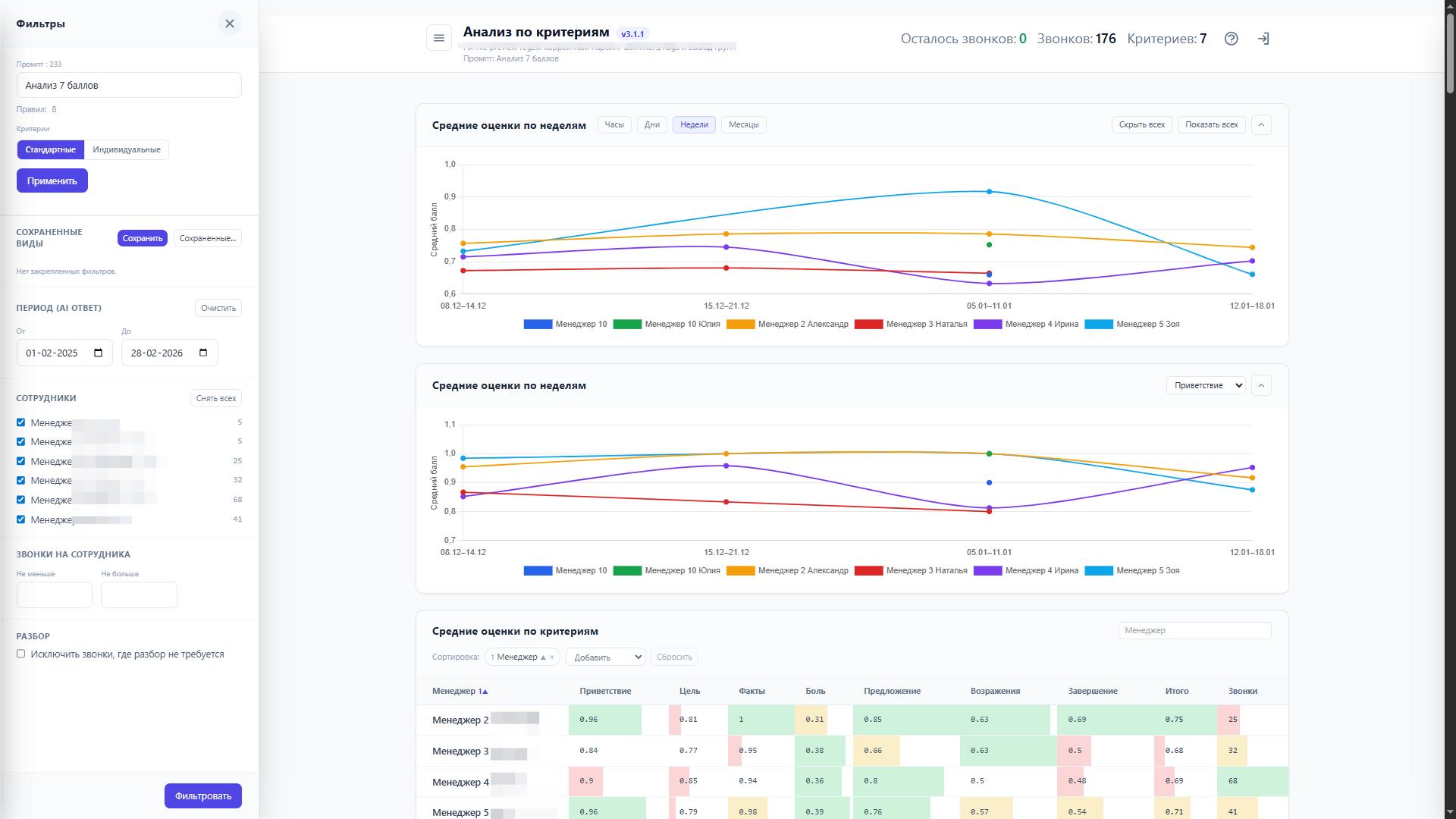
Вы открываете отчет в Битрикс24 и сразу видно:

  • где утекают деньги

  • каких менеджеров нужно слушать в первую очередь

  • на каком этапе “умирает” первичка: встреча не продается, договоренности не фиксируются

"Дожми Продажи" - сервис возврата выручки и снижения трения в продажах.
Это не “речевая аналитика” и не “ОКК”.

Это связка: анализ -> действие -> изменение поведения -> закрепление.

Проблема, которую вы реально чувствуете

У большинства руководителей контроль звонков выглядит так:

  • раз в месяц берут выборку, слушают, сводят в Excel

  • цикл обратной связи растягивается на недели

  • ошибки успевают закрепиться как норма

"Дожми Продажи" сжимает этот цикл до 2 минут после каждого звонка. Пока контекст свежий.

Что делает приложение

1) Деньги и потери - в 1 клике

Ежедневный срез по этапам и менеджерам:

  • где просадка

  • кто стабильно “валится” на закрытии на встречу и фиксации договоренностей

  • что повторяется из звонка в звонок

2) “Ai Руководитель” - вы задаете правила игры

Вы сами задаете:

  • сценарии (входящий / исходящий / первичка / VIP / B2B и т.д.)

  • матрицу критериев под ваши скрипты и стандарты

  • фокус на то, что сейчас реально болит (встреча, фиксация, цена, скидки)

3) После звонка менеджер получает не “отчет”, а действие

Не простыни и не “общие слова”.
Короткая обратная связь: 3 - 5 маркеров по звонку, примеры формулировок и что исправить сразу. Это легче принять и внедрить.

Ключевое отличие от “витрины отчетов”:
рекомендации превращаются в микро-задачи в CRM и контроль выполнения, а не остаются “инсайтами”.

Почему это работает
  • Один цикл - один навык. Без перегруза и саботажа.

  • Коучинг вместо наказания. Команда меньше сопротивляется разборам.

  • Быстрая обратная связь: через 2 минуты, а не “когда-нибудь на разборе”.

  • Внедрение короткое и управляемое: выбираете 1 фокус - получаете измеримый результат.

Кому подходит
  • Собственникам и РОП, когда “звонки есть, а денег на счету нет”

  • Отделам продаж от 3-15 менеджеров и выше, когда просадка идет от качества первички, а не от трафика

Тарифы
  • Бесплатный - 50 звонков

  • Базовый - 200 звонков - 5 990 ₽

  • Стандартный - 500 звонков - 9 990 ₽

  • Профи - 2 000 звонков - 19 900 ₽

  • Enterprise - 10 000 звонков - 49 990 ₽

Быстрый старт

Вы устанавливаете приложение и 50 звонков в месяц будут разбросаны по 7-ми критериям. Вы видите, где именно утекают деньги и что менять в первую очередь.

Рейтинг
0 /5
5 звезд
0
4 звезды
0
3 звезды
0
2 звезды
0
1 звезда
0
Отзывы
Отзывы отсутствуют!

Другие приложения разработчика

Статистика компании Популярное Подписка

600+ готовых, бесплатный отчетов по вашей компании. Возможность строить свои отчеты в любой BI-аналитике.

(0)
(3996)
Автореквизиты Подписка

Приложение для автоматического быстрого заполнения реквизитов компаний в фоновом режиме 24/7/365. Достаточно указать ИНН в название компании или реквизиты и поставить галочку. Дополнительно: Может устанавливать название компании согласно данным ФНС, записывает точное наименование должности руководителя компании, для использования в генераторе документов CRM, записывает красивое написание инициалов руководителя, получает точный юридический адрес компании, получает город и еще более десятка параметров компаний.

(0)
(1899)
Быстрое заполнение реквизитов компаний и банка [INN.FIX4.ORG] Популярное Подписка

По ИНН или названию заполняем реквизиты компаний. Получаем дополнительные данные из ФНС, адаптируем адреса для обмена с 1с.

(0)
(4487)
Контроль пропущенных звонков Популярное Подписка

Выявляем пропущенные звонки, создаем задачу, связанную с CRM, фокусируем внимание сотрудников и руководителей, выводим отчеты.

(0)
(2384)
Поиск повторных обращений клиентов Популярное Подписка

Как бы хорошо и ответственно у Вас не работали менеджеры, внешние интеграторы и роботы, которые создают лиды в вашей CRM - дубликаты, как вирус ОРВИ, уверено множатся, заполняют и разрушают слаженную работу вашей системы.

(0)
(3873)
Универсальный Генератор QR-кодов Подписка

Qr-счета, qr-документы, qr-пропуска, qr-визитки, qr-телефоны и всё что угодно qr в Битрикс24

(0)
(1803)
Электронный документооборот [EDO.FIX4.ORG] Подписка

Генерация Актов и УПД и Выгрузка документов Контур.Диадок. Вопрос - Сколько времен и денег Вы тратите на печать, отправку, подпись документов и возврат их в компанию? А что если это будет официально, быстро и в "1 клик"?

(0)
(1458)
Конструктор онлайн-курсов Подписка

Создание, управление, запуск онлайн-курсов в Битрикс24 для ваших сотрудников и клиентов в неограниченном количестве!

(0)
(1676)
Свои встройки Подписка

В CRM и профиль сотрудника теперь можно добавить любой iframe для вывода: отчетов, калькуляторов, страниц, инструкций, таблиц, документов, приложений и т.д.

(0)
(1964)
Генератор QR-счетов PRO [QR.FIX4.ORG] Подписка

Генерация QR-счетов в сделках в Вашем Битрикс24, для оплаты счетов в 1 клик из мобильных банк-клиентов и банкоматов.

(0)
(2050)